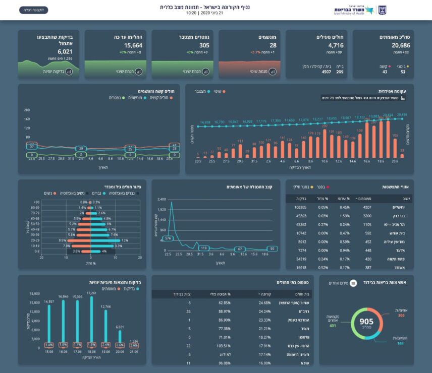
משרד הבריאות מעדכן כי מניין הנדבקים בנגיף הקורונה בישראל עומד על 20,686 חולים, מתוכם 4,716 חולים פעילים כיום, (33 חולים חדשים מחצות ו- 53 מאמש) 4,621 במצב קל, 52 במצב בינוני, 43 במצב קשה שמתוכם 28 מונשמים.
מנין הנפטרים עומד על 305 עד כה 15,664 החלימו (3 מחלימים חדשים מחצות).
סה"כ מאושפזים: בביה"ח – 209 בבית/במלון/קהילה – 4,507.
