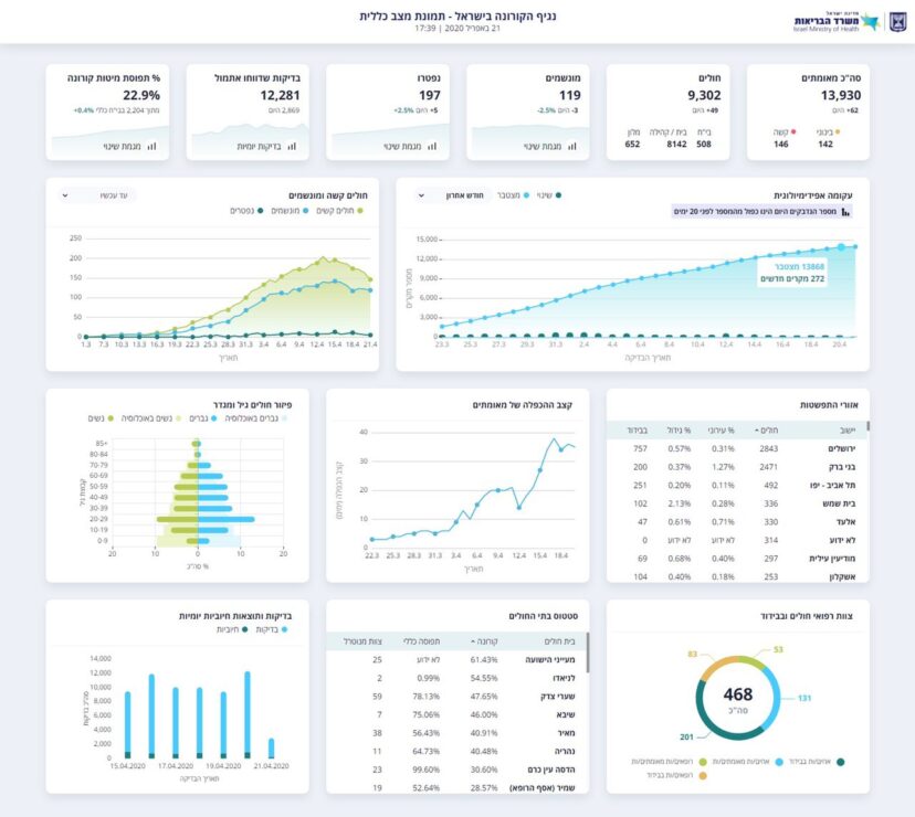
משרד הבריאות עדכן לפני זמן קצר כי מספר הנפטרים מנגיף הקורונה עלה משמעותית ועומד על-197, מספר החולים עומד על 13,930, מתוכם 119 מונשמים.
זמן קצר לאחר מכן, הודיעו במשרד הבריאות כי ההודעה שיצאה שגויה.
רק אתמול פרסמו במשרד הבריאות שמספר המונשמים ירד ל-99, אך זמן קצר לאחר מכן תיקנו שמדובר ב-119.

ברוך דיין האמת רפואה שלמה לכולם